Neue Analytics-Kennzahlen für mehr Erfolg!
Optimiere deine Strategie mit den neuen Analytics-Kennzahlen! Mehr Umsatz, bessere Planung - jetzt entdecken!
![]() |
|
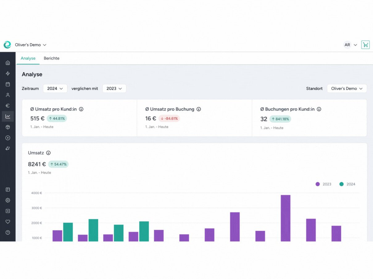
😍 Wir sind wieder da für euch mit einem brandneuen Update: 📊 Diesmal geht es darum, deine Analytics noch besser zu verstehen. Es gibt 3 neue Kennzahlen! |
|
➡️ Durchschnittlicher Umsatz pro Kund:in: Neugierig, wie viel du im Schnitt pro Kund:in verdienst? Das war vielleicht schon einmal ein Gedanke, der dir durch den Kopf gegangen ist. Mit unserem neuesten Update gibt es Antworten darauf! Jetzt kannst du super leicht herausfinden, wie viele Kund:innen du bei deinem aktuellen Angebot benötigst, um z.B. deine Umsatzziele zu erreichen.
➡️ Durchschnittlicher Erlös pro Buchung: Wie viel Umsatz bringt mir eine Buchung im Schnitt? Die Antwort auf diese Frage findest du nun ebenfalls in den Analytics. Mithilfe dieser Zahl kannst du dein Produkt- und Aktivitätsangebot jetzt noch besser anpassen. Warum? Weil du herausfindest, wie viel Umsatz du pro Buchung erzielst. Das bedeutet mehr Einblicke, um deine Strategie zu optimieren und noch erfolgreicher zu werden.
➡️ Durchschnittliche Buchungen pro Kund:in: Wie hoch sind die durchschnittlichen Buchungen pro Kund:in, die ich in einem bestimmten Zeitraum getätigt habe? Diese Zahl zeigt dir an, wie gut dein Angebot auf die Bedürfnisse deiner Kund:innen zugeschnitten ist. |
![]() |
📄 BerichteBleibe einen Schritt voraus mit unseren Insider-Berichten! ✨ In unserer Übersicht findest du alle möglichen Berichte, die du aus dem Manager herunterladen kannst. So kannst du zum Beispiel deine Aktivitäten, Produkte, Videos, Marketingaktionen oder Finanzen noch detaillierter analysieren. 👉 Klicke einfach auf den Bericht, der dich interessiert und du wirst zum Download weitergeleitet. |
![]() |
.png?upscale=true&upscale=true&width=598&height=398&name=Product%20%20Newsletter_Ideas%20(5).png)
.gif?upscale=true&upscale=true&width=688&height=516&name=GIF%20Newsletter%20(4).gif)
.gif?upscale=true&upscale=true&width=688&height=516&name=GIF%20Newsletter%20(7).gif)